Management Cockpit

Ihre ERP-Daten als interaktives Dashboard. Vertrieb, Finanzen, Einkauf, Produktion - alles auf einen Blick. Fertig in Tagen, nicht Monaten.

Schluss mit Excel-Reporting.

Sie haben die Daten in proALPHA. Aber die Geschäftsführung bekommt sie nur über mühsame Excel-Auswertungen zu sehen. Das Management Cockpit ändert das: bis zu 32 KPIs über 6 Fachbereiche, übersichtlich aufbereitet, ohne zusätzliche Software.

  • 32 KPIs über Vertrieb, Finanzen, Einkauf, Produktion und Qualität
  • Drill-Downs bis auf Kunden-, Lieferanten- und Ressourcenebene
  • Management Summary mit 50+ Regeln und Ausreisser-Erkennung
  • Scorecard mit 6 Meta-KPIs für die Geschäftsführung
  • Komplett offline, lokal im Netzwerk, keine Cloud
Management Cockpit Dashboard Screenshot

Von Ihren ERP-Daten zum fertigen Dashboard

1

Datenexport einrichten

Ich definiere mit Ihnen, welche Daten aus proALPHA exportiert werden. Das wird einmal eingerichtet und läuft dann automatisch.

2

Dashboard konfigurieren

Auf Basis Ihrer Daten baue ich das Dashboard: KPIs, Charts, Drill-Downs - zugeschnitten auf das, was Sie wirklich wissen wollen.

3

Übergabe & Nutzung

Das Dashboard gehört Ihnen. Standalone HTML, keine Server, keine laufenden Lizenzkosten, keine Abhängigkeiten von Drittanbietern.

Was das Cockpit abdeckt

Vertrieb

Umsatz, Auftragseingang, Rohertrag, Marge, Hit Rate, Reklamationsquote, Reklamationskosten, Liefertreue, Ø Auftragswert, Book-to-Bill

Finanzen

Auftragsbestand, Auftragsreichweite, DSO, Forderungen, Verbindlichkeiten, Cash Conversion Cycle, Order-to-Invoice, Order-to-Cash, Ø Verzugstage

Einkauf

EK-Volumen, Bestellbestand, Lagerumschlag, EK-Liefertreue, EK-Reklamationsquote

Produktion

Produzierte Einheiten, Kapazitätsauslastung, Ausschussquote, FK Ausschuss, On-Time, Produktivität, Fremdleistungsquote, Rüstzeitanteil

Qualitätssicherung

Querschnitts-Tab: bündelt qualitätsrelevante KPIs aus allen Fachbereichen mit eigenen Charts und QS-Summary

Geschäftsführung

Scorecard mit 6 Meta-KPIs (Wachstum, Profitabilität, Liquidität, Kundenzufriedenheit, Effizienz, Lieferkette) und Top-3 Handlungsfelder

Mehr als nur Zahlen

Drill-Downs

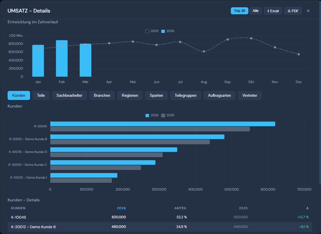
Jede KPI-Karte ist klickbar. Aufschlüsselung nach Kunde, Lieferant, Ressourcengruppe, Region oder Bestellart.

Management Summary

50+ Regeln analysieren Ihre Daten automatisch. Ausreisser-Erkennung, Handlungsempfehlungen, priorisiert nach Kritikalität.

Kreuzauswertungen

Pivot-Analysen über mehrere Dimensionen. Z.B. Umsatz nach Region und Bestellart oder Auslastung nach Ressourcengruppe.

Export

Jeder Drill-Down exportierbar als XLSX oder PDF. Globaler PDF-Bericht für das gesamte Dashboard.

Rollenbasierter Zugriff

NTFS-Berechtigungen auf Ordnerebene. Vertriebsleiter sieht Vertrieb, Geschäftsführung sieht alles. Kein extra User-Management.

Dark/Light-Theme

Umschaltbar per Klick. Responsive Design, funktioniert auf Desktop, Tablet und Beamer.

Management Cockpit im Dark Mode mit QS-Dashboard

Dark Mode mit Management Summary und QS-KPIs

Umsatz Drill-Down mit Zeitverlauf und Kundentabelle

Drill-Down: Umsatz nach Kunden, Regionen und Zeitverlauf

Ihre Daten bleiben bei Ihnen.

Das Management Cockpit ist eine eigenständige HTML-Anwendung. Keine Cloud, kein externer Server, keine Drittanbieter-Abhängigkeiten. Alle Daten bleiben lokal in Ihrem Unternehmensnetzwerk.

  • Standalone HTML, kein Server erforderlich
  • Zugriffskontrolle über Windows-Berechtigungen (NTFS/AD)
  • Keine zusätzlichen Lizenzen, kein Identity Management

Produzierende Unternehmen, die Klarheit wollen

  • Ihre Geschäftsführung fragt regelmäßig nach Zahlen, die niemand schnell liefern kann
  • Ihre Reports entstehen manuell in Excel und sind ständig veraltet
  • Ein großes BI-Projekt kommt für Sie nicht in Frage - zu teuer, zu aufwändig
  • Sie wollen Ihre vorhandenen ERP-Daten endlich sinnvoll nutzen

Drei Pakete. Kein Abo.

Focus

2.500 EUR
Einmalkauf, keine laufenden Lizenzkosten
  • 1 Tab nach Wahl (8-10 KPIs)
  • Management Summary (1 Tab)
  • Drill-Downs
  • Rollensteuerung (NTFS)
  • Automatisierung (Task Scheduler)
  • Einweisung (Remote)

Einstieg mit einem Fachbereich

360°

9.500 EUR
Einmalkauf, keine laufenden Lizenzkosten
  • Alle 6 Tabs (32 KPIs + Scorecard + QS)
  • GF-Scorecard mit Benchmark-Details
  • Management Summary mit Ausreißer-Erkennung
  • Kreuzauswertungen mit Excel-Export
  • Rollensteuerung (NTFS)
  • Einweisung (Remote)

Komplettlösung für die Geschäftsführung

zzgl. Einrichtungspauschale: 900 EUR. Optionale Wartung: Focus 75 EUR/Monat, Professional 100 EUR/Monat, 360° 150 EUR/Monat. Ohne Wartungsvertrag: 175 EUR/h.

Wollen Sie es mal sehen?

In einer kurzen Demo zeige ich Ihnen, wie das Cockpit mit Ihren Daten aussehen würde. Dauert 20 Minuten.

Demo anfragen